
電鍍涂裝行業中的應用: 電鍍涂裝行業中,為了增加鍍件表面光潔度、亮度、附著力,電鍍液的配制需要用電導率在15uS/cm-5uS/cm以下的純水,另外在鍍件漂洗時也需用電導率在10uS/cm以下純水來清洗,此外超濾和反滲透還可以用來回收漂洗液中的貴重金屬離子,滲透過來的水再返回作鍍件清洗之用。 電鍍行業實行清潔生產: 清潔生產是指不斷采取改進設計、使用清潔的能源和原料、采用先進的工藝技術與設備、改善管理、綜合利用等措施,從源頭削減污染,提高資源利用效率,減少或者避免生產、服務和產品使用過程中污染物的產生和排放,以減輕或者消除對人類健康和環境的危害。 國際上早已制定了電鍍行業清潔生產的行業標準,我國在2006年國家環保總局組織相關專業人員研究并起草了《清潔生產技術要求 電鍍行業》標準,這無疑促進了國內電鍍行業走清潔生產的道路,為企業開展清潔生產提供技術導向,也可以為企業清潔生產績效公告提供依據。 電鍍生產線全閉路生產及零排放水處理產品: 電鍍生產線全閉路生產及零排放水處理系統包括電鍍前電鍍液配制需要的純水處理系統、電鍍漂洗廢水中稀有金屬回收漂洗水循環利用廢水零排放系統。 
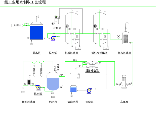
產品典型工藝流程: ☆ 自來水----水泵----多介質過濾器----活性炭過濾器----自動加藥裝置----保安過濾器----高壓泵----一級反滲透----中間水箱----高壓泵----二級反滲透----純水箱----純水泵
新工藝流程: ☆ 漂洗水----水箱----水泵----多介質過濾器----保安過濾器----超濾----電鍍液回收桶 ☆ 漂洗水----水箱----水泵----多介質過濾器----保安過濾器----超濾----電鍍液回收桶----高壓泵----反滲透----清洗水箱

|